关键价值
开放
开放式接口与标准化数据模型,快速对接既有核心网与 RAN 资源池。
关键价值
可编程
以声明式编排驱动核心网与基站协同,实现灵活的场景搭建。
关键价值
可信赖
安全隔离的仿真实验室,沉淀跨团队复现与回归的最佳实践。
融合流线 · 从多源到一体
核心网与基站能力通过编排引擎归一、加工与编排,形成一站式的 Open5G Studio 体验,更快完成演示与交付。
Stage 01
多源接口汇聚
对接 open5gs、OAI Core 与 srsRAN/OAI RAN 实时数据流,统一消息格式与安全策略。
Stage 02
语义归一加工
基于编排引擎完成拓扑映射、KPI 聚合与切片策略校验,沉淀标准化模型。
Stage 03
Open5G Studio 输出
以统一门户交付演示看板与 API 服务,为多团队协作提供同源能力。
生态级融合能力矩阵
面向核心网、基站、无线前端的全栈整合,专为高密度实验与互操作验证设计。
Integration
open5gs 核心网
5GC | AMF · SMF · UPF
统一信令与用户面编排,提供切片感知的控制平面拓扑。
Integration
OAI 核心网
SA/NSA 双模
完善的 EPC 与 5GC 组件,支持实验室环境下的完整功能验证。
Integration
OAI 基站
gNB | Massive MIMO
覆盖 RAN Stack 全流程,可快速验证 3GPP Release 16 功能。
Integration
srsRAN 基站
gNB/eNB | SDR
轻量级高性能。
助力 5G 创新验证的三大核心能力
自研编排引擎让核心网、RAN 在线协同,打通从方案设计到性能评估的闭环。
端到端场景编排
通过可视化拓扑指挥 open5gs·OAI 核心网与 OAI·srsRAN 基站协同,快速启动互操作与功能验证。
- 30+ 预置网络模板
- 5 分钟完成部署
全栈仿真与回放
捕获从接入到核心的信令数据,支持回放、差分比对,满足研发回归与问题复现需求。
- 毫秒级回放精度
性能监控与分析
实时监控网络性能指标,提供 KPI 分析与报告生成,支持参数调优与性能优化。
- 实时 KPI 监控
- 性能报告生成
- 参数调优建议
产品影像与功能演示
借助可视化实验空间与实时监控面板,Open5G Studio 将核心网与基站调度细节完整呈现,轻松打包演示与培训素材。

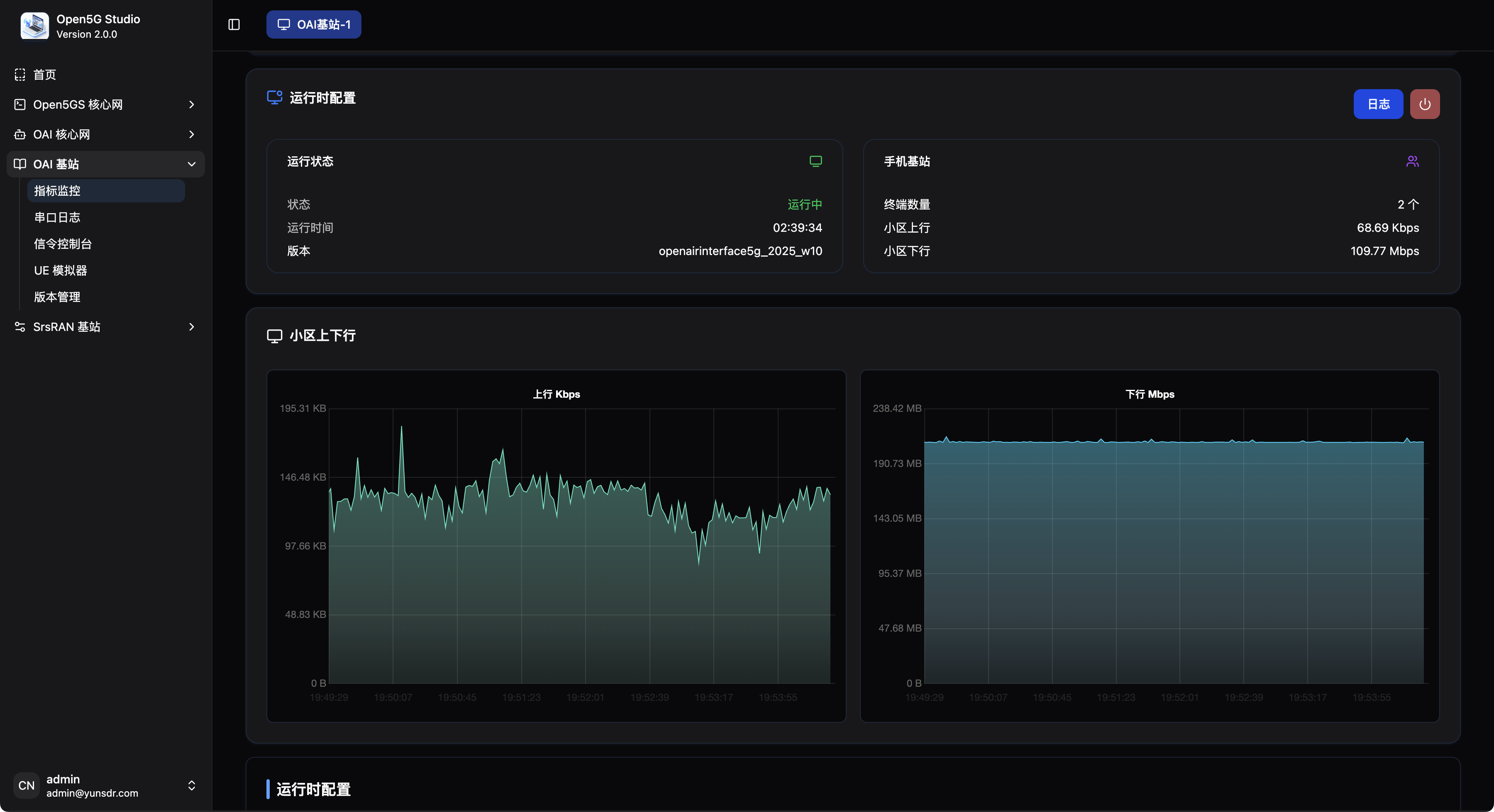
OAI 基站监控
实时监控 OAI 基站的运行状态、终端连接数、上下行流量等关键指标
虚拟化核心网编排
通过图形化编排器快速拼装 AMF/SMF/UPF,生成配置与脚本,并即时查看信令流程。
- 可视拓扑结构展示
- 信令时间线回放
O-RU 射频参数工作台
调节功率、波束与 MCS 的灵活实验空间,结合实时波形与 KPI 面板快速完成链路联调。
- 频域/时域联合可视化
- 多站点同步对比
端到端业务体验监测
从接入层到核心的用户体验指标一屏透视,结合脚本化业务生成器模拟高并发场景。
- 业务画像仪表板
- KPI 异常指纹
敏捷迭代的研发验证流程
通过场景模板,将网络仿真、性能压测与基站调优串联,形成闭环验证能力。
01
自定义拓扑
- 选择核心网版本、基站协议栈与无线前端
- 定义切片、UPF 分布与时延约束
02
一键编排
- 容器化部署至裸金属环境
- 集中管理 N2/N3/N4 信令链路
03
可视化调试
- 实时查看 UEMM、gNB 负载与 QoS 指标
- 结合时域、频域波形进行链路联调
04
数据输出
- 输出 KPI、日志、告警到统一数据湖
Ready For Launch
加入 Open5G Studio 先锋计划
获取专家顾问支持、迁移评估与互操作资源,体验完整的 5G 网络仿真与验证能力。